We are continuing to evolve the developer experience in Red Hat OpenShift 4.7. This article highlights what's new for developers in the OpenShift 4.7 web console. Keep reading to learn about exciting changes to the topology view, an improved developer catalog experience, new developer quick starts, user interface support for Red Hat OpenShift Pipelines and Red Hat OpenShift Serverless, and more.
Quick-add in the topology view
One of my favorite features in OpenShift 4.7 is the new quick-add option in the web console's topology view. You can use this UI control to search for an item from the developer catalog directly from the topology view without changing context. As you type, matches are dynamically shown in a list. You can then click on a match to see a quick overview in the right panel, then click on the call-to-action to install it. The demonstration in Figure 1 shows the new quick-add feature.

Additionally, the web console now offers persistent storage for user settings so that you can persist layouts in the topology view. We've had many requests for this feature, shown in Figure 2.

New features in the developer catalog
The developer catalog is a one-stop-shop for developers to get started quickly with OpenShift. We have improved the developer experience in OpenShift 4.7 by creating a consistent experience across catalogs while also offering contextual views for specific catalog types.
When entering the developer catalog, users can now view all content in a single catalog. Several sub-catalogs are available by default: Builder images, Helm charts, Operator-backed services, and samples. Other sub-catalogs are available based on the installed Operators. OpenShift 4.7 has sub-catalogs for event sources and virtual machines, and more are coming in future releases.
When you drill into sub-catalogs, the features and filters exposed are specific to a given catalog type. As an example, did you know that administrators can add multiple Helm chart repositories? The Helm chart catalog exposes charts from multiple repositories and lets you filter by any Helm chart repository.
Finally, we have received many requests to allow administrators to customize the developer catalog experience. In OpenShift 4.7, we've added a customization feature for catalog administrators. To modify the developer catalog's available categories, you only need to add a customization section to the console operator resource. You can then use the resulting YAML snippet to add the default categories to start with and edit them from there.
Developer quick starts
You can now access developer quick starts from the +Add page or from the Quick Starts item in the OpenShift web console's Help menu. The quick-starts catalog, shown in Figure 3, offers a variety of new developer quick starts—try one out!

Tekton pipelines
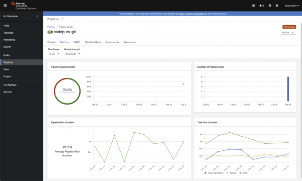
The OpenShift 4.7 web console offers a couple of enhancements for Tekton pipelines. For one, you can now easily access your Tekton pipeline metrics, as shown in Figure 4.

We've also enhanced the PipelineRun details page, as demonstrated in Figure 5.

From the Events tab, you can now easily access events related to the PipelineRun
, including TaskRun
and pod events. You can also download logs from the Logs tab.
Serverless
Web console support for OpenShift Serverless includes the ability to create channels. Once created, brokers and channels are displayed in the topology view. In addition to creating subscriptions and triggers from action menus, you can now drag-and-drop to initiate these actions from the topology view.
We have also enhanced the creation flow for event sources. Event sources are custom resources, and we needed to address scalability issues in this feature, so we’ve changed the user experience to be catalog-based. You can now view event sources along with other objects in the service catalog. Alternatively, you can click on the event source type and drill into a catalog solely focused on event sources. As an example, if you had the Red Hat Integration Camel K Operator installed, you would see Camel K connectors in the catalog.
We’ve also updated the administrator perspective for OpenShift Serverless. The web console includes a primary navigation section for OpenShift Serverless, which contains two sub-sections. One sub-section focuses on serving resources, and the other is for eventing. You can navigate to these sections to find details about your OpenShift event sources, brokers, triggers, channels, and subscriptions. These items are also accessible in the developer perspective's topology view and on the search page.
We want your feedback
Community feedback helps us continually improve the OpenShift developer experience, and we want to hear from you. You can attend our office hours on Red Hat OpenShift Streaming or join the OpenShift Developer Experience Google group. We hope you will share your tips for using the OpenShift web console, get help with what doesn’t work, and shape the future of the OpenShift developer experience. Ready to get started? Try OpenShift today.
Last updated: February 5, 2024