Right-sizing recommendation is a new capability within the multicluster observability feature in Red Hat Advanced Cluster Management for Kubernetes introduced with 2.14 release. It helps users identify over-provisioned or under-utilized resources across managed clusters, enabling more efficient use of infrastructure and reducing unnecessary costs.
By analyzing real-time resource consumption (CPU and memory) and comparing it with the originally requested resources, this feature offers actionable recommendations to optimize workloads at the namespace and cluster level.
Why do you need right-sizing recommendations?
In cloud-native environments, over-provisioned or under-utilized resources can lead to increased costs and inefficient application performance. Right-sizing recommendations help cluster administrators:
- Identify optimal resource allocations (CPU and memory).
- Improve cost efficiency by aligning requested resources with actual usage.
- Ensure better performance across workloads.
- Apply organization-specific policies for resource management across clusters.
Feature overview
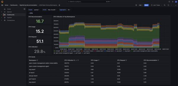
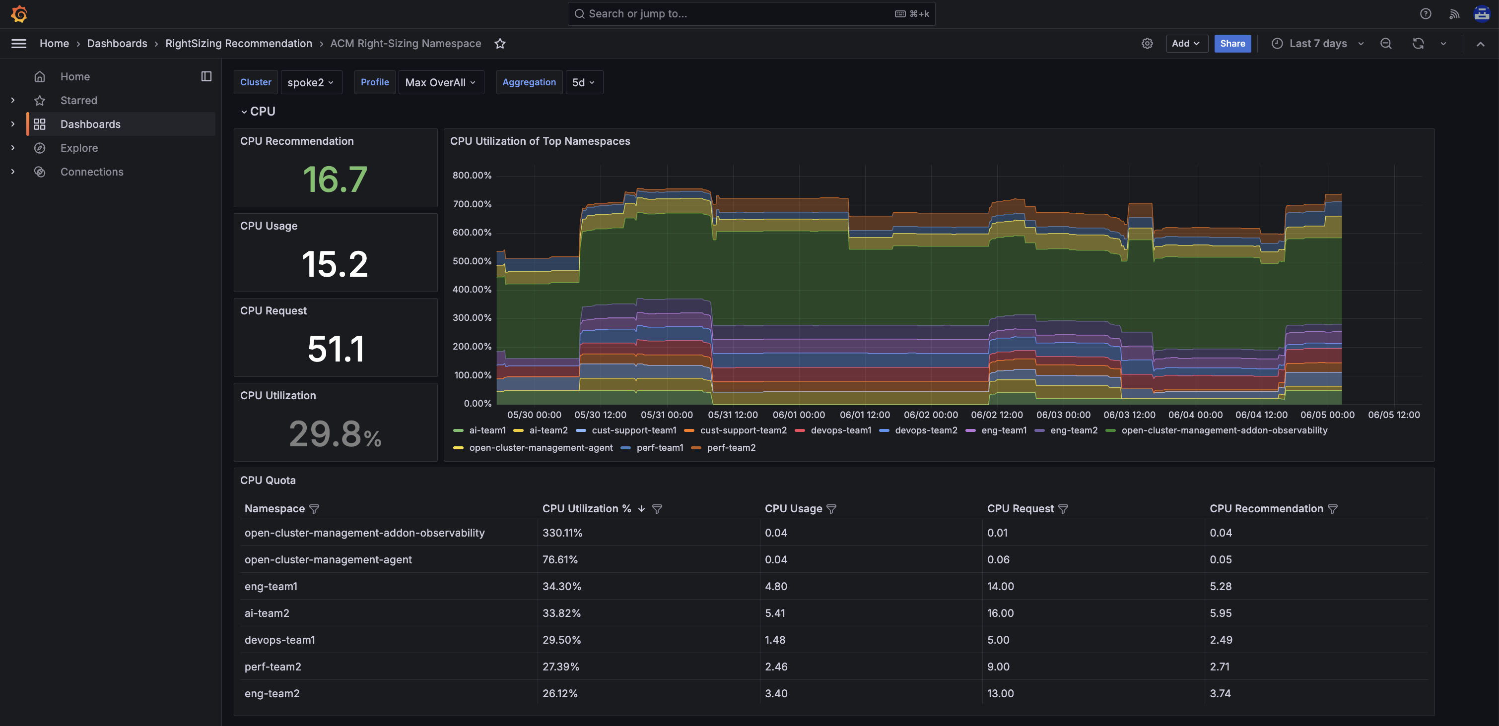
The right-sizing recommendations capability leverages usage metrics and requested resource configurations to suggest optimal CPU and memory values for namespaces. These recommendations are displayed through a dedicated Grafana dashboard titled ACM Right-Sizing Namespace.
Key highlights of the feature include:
- UI driven via Grafana dashboard.
- Policy-driven architecture using PrometheusRule.
- Customizable placement and filtering of data via ConfigMap.
- It works with Red Hat OpenShift labels and namespace filters.
The following demo shows a snapshot of this feature.
Installation steps
Check out official documentation to learn how to install the right-sizing recommendations capability. You can also find more details on the configuration here, such as through which user you can change placement configuration, Prometheus rule criteria, recommendation percentage, etc.
Viewing recommendations
Once set up, access the Grafana dashboard named ACM Right-Sizing Namespace. There, you can:
- View resource usage, requested values, and recommendation metrics at both the namespace and cluster levels.
- Use the aggregation dropdown to adjust the data view over different time periods, helping you analyze trends and make informed right-sizing decisions.
- Filter and sort the data table to focus on specific namespaces or metrics of interest.
Figure 1 shows the right-sizing namespace solution in action.

What's next?
We are actively working to make this solution generally available, targeting 2026. In parallel, we are also focused on productizing right-sizing recommendations for Red Hat OpenShift Virtualization. We value your feedback, which is crucial for enhancing our products. Share your questions and recommendations with us using the Red Hat OpenShift feedback form.
Last updated: August 11, 2025